手机版

百科生活 投稿

亚硫酸钙是沉淀吗,CaSO3(砖厂脱硫除尘智能一体化设备的应用)

百科 2026-04-06 19:39:35 投稿 阅读:9169次

关于【亚硫酸钙是沉淀吗】:CaSO3(caso3读什么),今天小编给您分享一下,如果对您有所帮助别忘了关注本站哦。

  • 内容导航:
  • 1、砖厂脱硫除尘智能一体化设备的应用
  • 2、亚硫酸钙是沉淀吗:CaSO3(caso3读什么)
  • 3、化学中caso3叫什么
  • 4、caso3是沉淀吗?
  • 5、CaSO3可溶么

1、砖厂脱硫除尘智能一体化设备的应用

随着经济的快速发展,环境污染问题加剧,国家加强环境污染治理力度,这对砖厂来说是一个巨大的挑战, 环保设备是解决砖厂污染物问题的唯一手段,今天我们谈谈脱硫除尘智能一体化设备在砖厂中的应用。

1.脱硫技术原理

“双碱法脱硫”氢氧化钠作为启动碱在脱硫塔中与二氧化硫反应,化学方程式如下:

2NaOH+SO2=Na2SO3+H2O

其中亚硫酸钠在反应器中与石灰(Ca(OH)2)反应,化学方程式如下:

Na2SO3+Ca(OH)2=2NaOH+CaSO3

生成的氢氧化钠在脱硫系统中继续脱硫,亚硫酸钙经过沉淀、氧化以及脱水等过程再以石膏的形式排出,石膏可用于建筑材料。二氧化硫演变过程如下:
SO2→Na2SO3→CaSO3→CaSO4→石膏(排出)

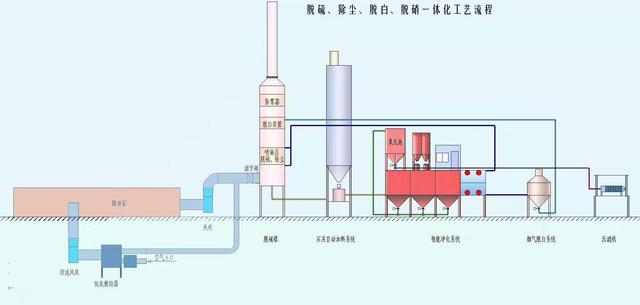
亚硫酸钙是沉淀吗,CaSO3(砖厂脱硫除尘智能一体化设备的应用)

脱硫除尘智能一体化设备流程图

2.除尘技术原理

LH除尘催化剂改变水表面张力,使原本不溶于水的颗粒物被水吸附。该除尘技术除尘效率可高达95%以上,整个除尘系统的耗电量每小时不超过1度电。与处理同等大小烟气量的静电除尘器相比最高可节能8000倍。

脱硫除尘智能一体化设备特点

1.不需要建水池

该设备自带储水系统,储水量可达100吨的封闭水池,可避免设备安装时间长了有外来杂物进入水池,影响脱硫循环水水质。除此之外自带水池不会出现渗透污染水土等情况。

2.节能减排

使用设备能耗低,可节省设备运行成本。脱硫效率与除尘效率可达95%以上,是一项真正既节能又减排的设备方案。

3.低成本运行

该设备除了能耗低可以节省运行成本以外,而且片碱只需投放一次,脱硫只需投放石灰即可。石灰利用率极高每消耗1.156吨石灰可去除1吨二氧化硫。

4.自动运行,节省人工成本

控制中心一键启动设备自动运行,石灰根据系统设定好的PH值自动投放。

亚硫酸钙是沉淀吗,CaSO3(砖厂脱硫除尘智能一体化设备的应用)

脱硫除尘一体化设备设计图

设备应用所带来的效益

使用该设备净化烟气,以排放量为200000m³/h的烟气量为例,砖瓦行业国家标准年排放污染:颗粒物52.6吨、二氧化硫5256吨、氮氧化物3504吨,脱硫除尘智能一体化设备预计年排放污染物:颗粒物17.5吨、二氧化硫613.3吨、氮氧化物876吨。预计年污染物总量可减少7305.8吨,减污效果可观。

砖厂脱硫除尘智能一体化设备的应用 - 良慧E.P.

2、亚硫酸钙是沉淀吗:CaSO3(caso3读什么)

caso3是沉淀吗?

  亚硫酸钙是沉淀,在强酸中溶解,放出有毒的二氧化硫气体。
  一、亚硫酸钙的来源:主要来源于自然界中的石头等自然物,从中可以大量提取。
  亚硫酸钙具有一定的工业价值。
  二、亚硫酸钙的用途:透气性强,水分子可自由通过,吸附。

3、化学中caso3叫什么

  化学中caso3叫什么亚硫酸钙(CaSO3)在酸中分解,放出二氧化硫。
  用于制钙塑材料,也用作纤维素制品漂白脱氯剂、食品防腐剂、发酵杀菌剂等。
  由将二氧化硫通入石灰乳或石灰水,或由亚硫酸钠与硫酸钙起复分解而制得。
  

4、caso3是沉淀吗?

  caso3是沉淀。
  亚硫酸钙是一种亚硫酸盐,亚硫酸钙难溶解水,溶解性0.0043 g/100 mL。
  亚硫酸钙(CaSO3),是一种亚硫酸盐,具备氧化性,可作为漂白液。
  硫化物与亚硫酸盐特性相仿,亚硫酸钡不溶解水溶于于酸。
  caso3的特点 。

5、CaSO3可溶么

  CaSO3是微溶还是可溶的?要不要写沉淀符号啊?CaSO4是微溶还是可溶的?。微溶物质;亚硫酸钙(CaSO3),是一种亚硫酸盐,具有还原性,可用作漂白剂、钙塑板填充料。
  在强酸中溶解,放出有毒的二氧化硫气体。
  用于制钙塑材料,也用作纤维素制品漂白脱氯剂、食品防腐剂、发酵杀菌剂等。
  用氯化钙和。

本文关键词:caso3.1/2h2o叫什么,h2so3怎么变成caso3,caso3是什么化学名称怎么读,caso3是沉淀吗,caso3读什么。这就是关于《亚硫酸钙是沉淀吗,CaSO3(砖厂脱硫除尘智能一体化设备的应用)》的所有内容,希望对您能有所帮助!

本文链接:https://bk.89qw.com/a-382925

最近发表
网站分类