百科生活 投稿
关于【冷冻干燥机原理】,冷冻干燥是利用了什么物理原理,今天小编给您分享一下,如果对您有所帮助别忘了关注本站哦。
- 内容导航:
- 1、空压机100课之029:压缩空气冷冻式干燥机(冷干机)结构和原理
- 2、冷冻干燥机原理:冷冻干燥是利用了什么物理原理
1、空压机100课之029:压缩空气冷冻式干燥机(冷干机)结构和原理
上一课:空压机100课之028:压缩空气净化所要具备的基础知识(净化部分)
压缩空气冷冻式干燥机,行业一般简称为“冷干机”。其主要作用是降低压缩空气中的含水量,即降低压缩空气的“露点温度”。在一般工业用压缩空气系统中,是压缩空气干燥净化(也称后处理)的必备的设备之一。

1、基本原理
压缩空气可通过加压、冷却、吸附等方法来达到去除水蒸气的目的。冷冻式干燥机就是应用了冷却的方法。
我们知道,空压机压缩的空气包含各种气体以及水蒸气,所以均为湿空气。湿空气的含湿量与压力总体上成反比,即压力越高,含湿量越少。空气压力提高后,空气中超出可能含量的水蒸气将凝析成水(也就是说压缩后的空气体积变小,不能容纳原有的水蒸气)。
这就相对于原来吸入时的空气来说,含湿量变小了(这里指的是这部分压缩空气恢复到未压缩状态相比较而言)。
但空压机的排气仍然是压缩状态的空气,其水蒸气含量处于最大可能值,也就是处于一种气态和液态的临界状态。这时的压缩空气称为饱和状态,所以只要再稍微加压,马上就有水蒸气由气态变为液态,也就是凝析出水。
PS.帮助理解:假设空气是一团吸了水的湿海绵,其含湿量就是吸入的水分。如果用力从海绵中挤压出一些水,那么,这团海绵的含湿量相对就减小了。如果放手让海绵恢复,自然就比原来的海绵要干燥。这也就达到了通过加压来除水干燥的目的。如果在挤压海绵不断有水流出的过程中,到达某一个力度后不再加力,则水被挤出将停止,这就是饱和状态。继续再加大挤压的力度,仍然还有水流出。
所以,空压机本体本身就具有除水的功能,用到的方法就是加压,只不过,这不是空压机的目的,而是“讨厌”的累赘。
为什么没有将“加压”作为压缩空气的除水手段呢?这主要是因为经济性,提高1公斤压力。消耗7%左右的能耗是相当不划算的。
而“冷却”除水则相对比较经济,冷冻式干燥机是利用如空调除湿相似的原理达到目的。因为,饱和水蒸气的密度都是有极限的,在气动压力(2MPa范围内),可以认为饱和空气中水蒸气的密度只取决于温度高低,而与空气压力无关。
温度越高,饱和空气中的水蒸气的密度越大,水也就越多,反之,温度越低水越少(这个从生活常识就能理解到,冬季干冷,夏季湿热)。
将压缩空气冷却到尽量低的温度,使其所含水蒸气的密度变小,形成“结露”,汇聚这些结露形成的小水滴,并且排出去,就达到了去除压缩空气中水分的目的。
因为涉及到结露凝析成水这一过程,所以温度也不能低于“冰点”,否则出现结冰现象将不能有效排水。通常冷冻式干燥机的标称“压力露点温度”大多为2~10℃。
如0.7MPa的10℃的“压力露点”换算成“常压露点”为-16℃。可以理解为,在不低于-16℃的环境下使用时,压缩空气向大气排气不会有液态水出现。
压缩空气的所有除水方式都只是相对干燥,满足某一要求的干燥度。绝对的去除水分是不可能办到的,超出使用需求的追求干燥度也是非常不经济的。
2、工作原理
压缩空气冷冻式干燥机,通过对压缩空气冷却降温,使压缩空气中的水蒸气凝结成液滴,从而达到减少压缩空气含湿量的目的。
凝结出的液滴经过自动排水系统排出机外。只要干燥机出口的下游管路所处的环境温度不低于蒸发器出口露点温度,就不会产生二次结露的现象。

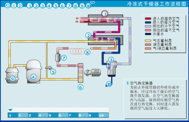
3、工作流程
压缩空气流程:
压缩空气进入空气热交换器(预热器)【1】,将高温的压缩空气温度初步降低,再进入氟利昂/空气热交换器(蒸发器)【2】,压缩空气在其中被极速冷却,大幅降低温度至露点温度,析出的液态水与压缩空气在水分离器中【3】进行分离,被分离出来的水份利用自动排水装置将水份排出机外。
压缩空气与低温制冷剂在蒸发器【2】中换热,此时的压缩空气温度是很低的,近似等于露点温度2~10℃。如果没有特殊要求(即对压缩空气没有低温的要求),通常压缩空气将再回到空气热交换器(预热器)【1】中,与刚进入冷干机的高温压缩空气进行换热。这样做的目的:
①有效利用干燥后的压缩空气的“废冷”对刚进入冷干机的高温压缩空气进行预冷却,以降低冷干机的制冷负荷;
②防止干燥后的低温压缩空气引起后端管道外部出现结露、滴水、生锈等二次问题。
制冷流程:
制冷剂氟利昂进入压缩机【4】,经过压缩后压力升高(温度也升高),到稍大于冷凝器内的压力时,高压制冷剂蒸气排入冷凝器【6】中。在冷凝器内,温度和压力较高的制冷剂蒸气与温度较低的空气(风冷)或冷却水(水冷)进行热交换,从而将制冷剂氟利昂冷凝为液态。
这时液态制冷剂再经毛细管/膨胀阀【8】降压(降温)后进入氟利昂/空气热交换器(蒸发器)【2】,在蒸发器内吸收压缩空气的热量而气化。被冷却物体-压缩空气得到冷却,而气化的制冷剂蒸气又被压缩机吸走,开始下一个循环。

制冷剂在系统中经过压缩、冷凝、膨胀(节流)、蒸发四个过程完成了一个循环,通过连续不断制冷循环,实现了冷冻压缩空气的目的。
4、各部件功能
空气热交换器
为防止外接管路的外壁形成冷凝水,经过冷冻干燥后的空气离开蒸发器,在空气热交换器内与高温、湿热的压缩空气再次进行热交换。同时进入蒸发器的空气温度大大降低。
氟利昂/空气,热交换
氟利昂制冷剂在蒸发器内吸热、膨胀,由液态变为气态,压缩空气换热降温,使压缩空气中的水蒸气由气态变成液态。
水分离器
析出的液态水在水分离器与压缩空气分离,水分离器的分离效率越高,液态水重新挥发进入压缩空气的比例越小,压缩空气的压力露点就越低。
氟利昂压缩机
气态氟利昂进入制冷压缩机经过压缩,变为高温、高压气态氟利昂。
氟路旁通阀
如果析出的液态水温度降到冰点以下,凝结的冰就会导致冰堵。采用氟路旁通阀可以控制制冷温度,将压力露点控制在稳定的温度(1~6℃之间)。
氟利昂冷凝器
氟利昂冷凝器降低氟利昂的温度,氟利昂由高温的的气态变为低温的液态。
氟路过滤器
氟路过滤器将氟路的杂质有效过滤。
毛细管/膨胀阀
氟利昂通过毛细管/膨胀阀后体积膨胀、温度降低,变为低温、低压的液体。
氟利昂气液分离器
由于液态的氟利昂进入压缩机会产生液击现象,可能导致制冷压缩机损坏,通过氟利昂气液分离器保证只有气态的氟利昂才能进入制冷压缩机。
自动排水器
自动排水器定时将积聚在分离器底部的液态水排出机外。
冷冻式干燥器具有结构紧凑,使用维护方便,维护费用较低等优点,适用于对压缩空气压力露点温度不是太低(0℃以上)的场合。
《029课》完
2、冷冻干燥机原理:冷冻干燥是利用了什么物理原理
简要回答
利用真空冷冻获得干燥的方法,是水的物态变化和移动的过程,这个过程发生在低温低压下,因此,冷冻干燥的基本原理是在低温低压下传热传质的机理。
说到干燥这个词大家可能首先想到的是温暖的环境下进行的,那么冷冻干燥机利用的是什么原理呢?下面小编就来跟大家说一说冷冻干燥利用了什么物理原理。
详细内容
冷冻干燥是指通过升华从冻结的生物产品中去掉水份或其他溶剂的过程。升华指的是溶剂,比如水,像干冰一样,不经过液态,从固态直接变为气态的过程。冷冻干燥得到的产物称作冻干物(lyophilizer),该过程称任冻干(lyophilization)。
由物理学可知,水有三相,O点为三相共点,OA为冰的融解点。根据压力减小、沸点下降的原理,只要压力在三相点压力之下,物料中的水分则可从水不经过液相而直接升华为水汽。
根据这个原理,就可以先将食品的湿原料冻结至冰点之下,使原料中的水分变为固态冰,然后在适当的真空环境下,将冰直接转化为蒸汽而除去,再用真空系统中的水汽凝结器将水蒸汽冷凝,从而使物料得到干燥。这种利用真空冷冻获得干燥的方法,是水的物态变化和移动的过程,这个过程发生在低温低压下,因此,冷冻干燥的基本原理是在低温低压下传热传质的机理。
传统的干燥会引起材料皱缩,破坏细胞,在冰冻干燥的过程中样品的结构不会被破坏,因为固体成份被在其位子上的坚冰支持着。在冰升华时,他会留下孔隙在干燥的剩余物质里。这样就保留了产品的生物和化学结构及其活性的完整性。
在实验室中,冻干有很多不同的用途,他在许多生物化学与制药应用中是不可缺少的,它被用获得可长时期保存的生物材料,例如微生物培养、酶、血液与药品,除长期保存的稳定性以外,还保留了其固有的生物活性与结构。为此,冻干被用于准备用做结构研究(例如电镜研究)的组织样品,冷冻干燥也应用于化学分析中,它能得到干燥态的样品,或者浓缩样品以增加化析敏感度。冻干使样品成分稳定,也不需改变化学成分,是理想的分析辅助手段。
本文关键词:简述真空冷冻干燥的原理,冷冻干燥的原理是什么?其应用有哪些,冷冻干燥是利用了什么物理原理的,冷冻干燥采用什么原理,冷冻真空干燥的原理是什么。这就是关于《冷冻干燥机原理,冷冻干燥是利用了什么物理原理(压缩空气冷冻式干燥机)》的所有内容,希望对您能有所帮助!
- 最近发表